「OBPM Neo」メジャーバージョンアップ
直感操作を実現
入力負荷を減らし、情報の質を高める情報基盤へ進化
統合型プロジェクト管理ツール「OBPM Neo」を2025年12月15日にメジャーバージョンアップしました。
今回のバージョンアップでは、業務システムデザインの専門会社の支援を受け、マニュアルレスで直感的に使えるUI/UXにリニューアルを行い、プロジェクトの状況を正確に把握できるダッシュボード機能を搭載いたしました。
OBPM Neoとは?
「OBPM Neo」は、プロジェクトマネジメントの世界基準である「PMBOK®」に国内で唯一準拠した統合型プロジェクト管理ツールです。
主な特徴は以下の通りです。- QCD(品質・原価・進捗)、要員の一元管理
- 全社のプロジェクト情報をリアルタイムで見える化
- Excel管理からの脱却を支援し、標準化を実現
- 収益認識基準に標準対応
- 他システムと連携可能なWeb API、ファイルインターフェースを用意
これらの機能により、プロジェクトのリスク早期発見、管理工数の削減、利益率の向上を強力にサポートします。
課題解決のために(メジャーバージョンアップの狙い)
IT人材不足やプロジェクトの複雑化が進む中、限られたリソースで成果をあげることが企業の急務です。
本バージョンアップでは、「マニュアル不要の直感操作」を実現し、導入教育の負荷を劇的に低減、現場への早期定着を可能にしました。
また、QCD(品質・コスト・納期)等の重要指標を一目で把握できるダッシュボードを搭載し、現場リーダーの迅速な状況判断と意思決定を支援します。
バージョンアップについてお気軽にお問い合わせください。
2つの大型アップデート
UI/UXフルリニューアル

各画面、各機能が持つ価値を
100%伝えられる UI/UXを実現する
- ログインするとプロジェクト一覧で状況把握(PM/PLやメンバーが必要かつ重要な情報が最初に見えるように変更)、機能メニューはヘッダーへ集約

- ① 複数プロジェクトを横断して操作する機能はヘッダーへ集約
- ② ワンクリックで勤怠や工数画面に遷移
- ③ 単一プロジェクトに関する機能メニューはサイドバーへ集約(同一画面内でプロジェクトの切り替えを行える操作導線を整備)
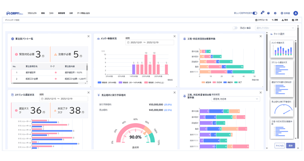
ダッシュボード

PM/PLがプロジェクトの状態を瞬時に把握し、
次のアクションを迅速にとれるように する
スケジュールの遅延やメンバーの過負荷、要注意アラートなど、プロジェクトの「今」をしめる重要指標(KPI)を一画面に集約・グラフ化します。数字の羅列ではなく直感的なビジュアルで状況を可視化することで、管理者は現状を瞬時に把握し、トラブルの予兆に対して「次に取るべきアクション」を素早く判断できます。
- ダッシュボード画面:必要なチャートをタイル形式で自由に配置し、プロジェクトの特性に合わせた画面を作成可能。
- 進化する分析基盤:リリース時の7種類のチャートに加え、毎月のアップデートで新たな分析チャートを順次追加。企業の成長に合わせて分析の幅を拡げます。
「OBPM Neo」新バージョンご紹介セミナー
本セミナーでは、新しく生まれ変わったOBPM Neoの操作性と活用価値を、デモを交えて詳しくご紹介します。
<こんな方におすすめ>
- プロジェクト管理ツールの導入、乗り換えをご検討されている方
- 過去にOBPMの導入を検討されていた方
セミナーに参加できない方など
以下よりお気軽にお問い合わせください。